To cancel your Ace AI account, you'll need to disable all users and remove their seats from your Admin Dashboard.

1. Log In to Your Admin Dashboard
Navigate to the login page here: https://followupace.com/admin/admin/login
Enter your administrator credentials to sign in.

2. Go to the Team Tab
Once you're logged in, locate and click on the Team tab in your dashboard's main navigation menu.

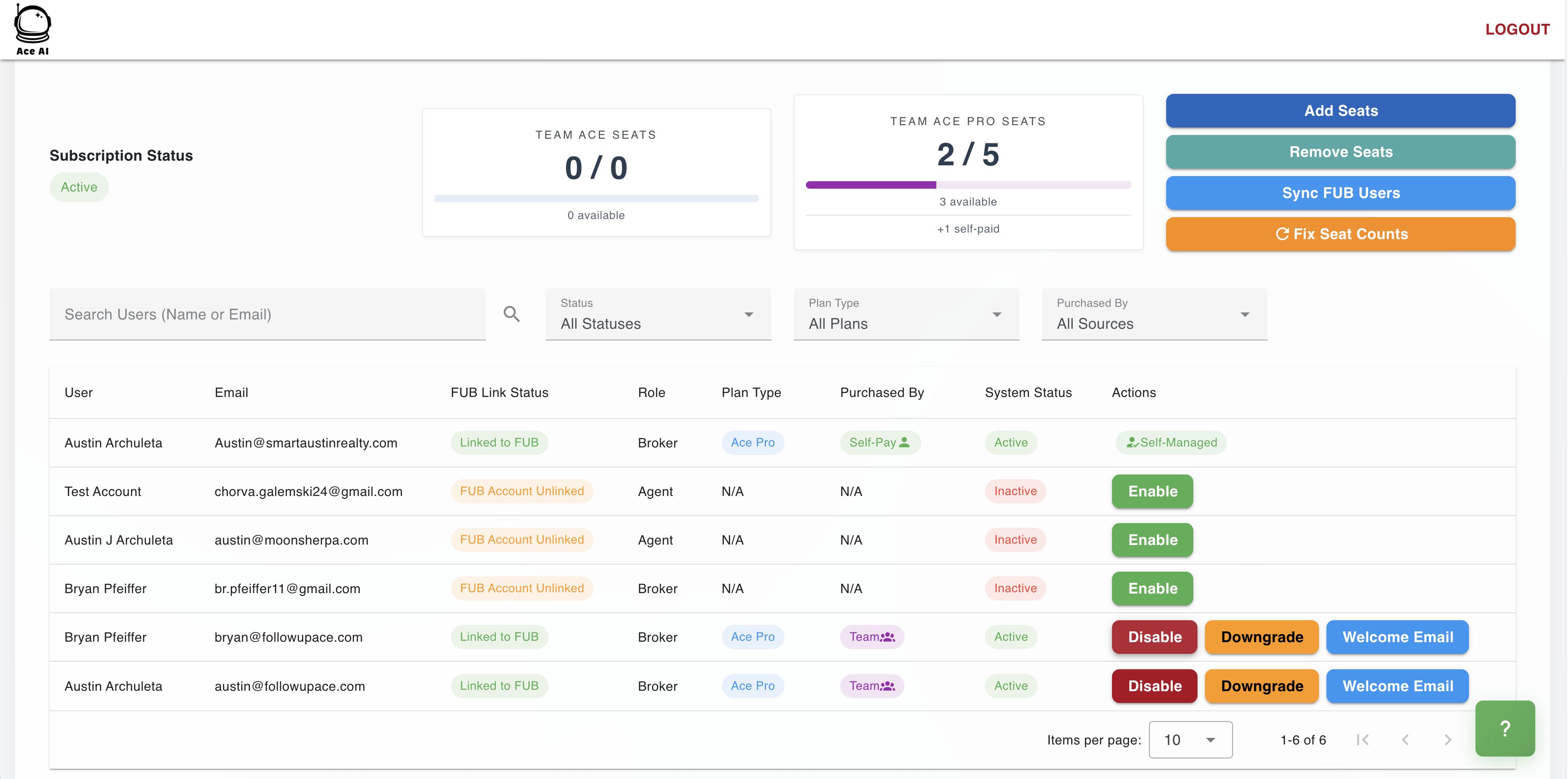
3. Disable All Users
In the Team section, you will see a list of all your active users.
For each user that is currently enabled, you must disable their account. You'll likely find a toggle or a status button next to each user's name to do this.

4. Remove All Seats
After all users have been disabled, you can proceed to remove their seats.
Click the Remove Seat button for each user. This action permanently removes them from your account.
Once all users are disabled and all seats are removed, your subscription will be effectively canceled.
Was this article helpful?
That’s Great!
Thank you for your feedback
Sorry! We couldn't be helpful
Thank you for your feedback
Feedback sent
We appreciate your effort and will try to fix the article